Purchase Order Overview Dashboard: How to View, Interpret, and Use Your Data
Gain visibility into your total purchasing spend, vendor distribution, and purchasing patterns over time
Overview
The P/O Overview Dashboard in EBIS gives you visibility into your total purchasing spend, vendor distribution, and purchasing patterns over time. It helps you:
- Compare parts spend vs. service spend.
- Track shipping, miscellaneous charges, and taxes.
- Monitor your average cost per purchase order.
- See where parts are going (Work Orders, Stock, Shop, Over-the-Counter, Tools).
- Identify your top vendors and part categories.
- Track PO status changes (Created, Ordered, Approved, Completed).
You can filter the dashboard by date range, city, vendor, or part type to focus on the most relevant data.

Jump To:
Note: You must be an Advanced Access User (AAU) to use the ADA Dashboard module. Users also must have permissions activated. To activate this module and permissions in your EBIS account, see the Security & Permissions section below.
Key Metrics
Parts Spend
- Definition: Total spend on parts in the selected period.
- Calculation: Sum of all PO line items with part costs.
Service Spend
- Definition: Total spend on outside services and labor via POs.
- Calculation: Sum of all PO line items with labor/service costs.
Other Spend
- Definition: Shipping (in/out), miscellaneous charges, and tax.
- Calculation: Rolled up from PO headers and line items.
Total Spend
- Definition: Parts + Services + Other Spend.
- Purpose: Overall view of your purchasing costs.
PO Count (# Ordered)
- Definition: The number of POs with an "Ordered" status in the selected date range.
Average Cost
- Definition: Total spend ÷ Number of POs.
- Purpose: Provides a per-PO cost benchmark.
Requirements to Make the Dashboard Work
For the PO Overview Dashboard to calculate correctly:
- POs must be entered with full cost data
- Ensure parts, labor, shipping, miscellaneous, and tax fields are recorded where applicable.
- PO Statuses must be updated
- Created → Ordered → Approved → Completed.
- The dashboard uses these dates to bucket spend and counts.
- Part Types should be configured
- Ensures accurate breakdown of spend and item counts by type.
- Permissions Required
- Users must have the correct dashboard and purchasing data permissions (see Security and Permissions below).
Important Notes:
- Spend values reflect only POs within the chosen date range and filters.
- All values are displayed in your company’s base currency.
- Reports exclude deleted or unapproved POs.
- Destination reports group spend by Work Order, Stock, Shop, OTC, Tools.
- Filters are available for city, vendor, and part type.
How to Use the Dashboard Reports
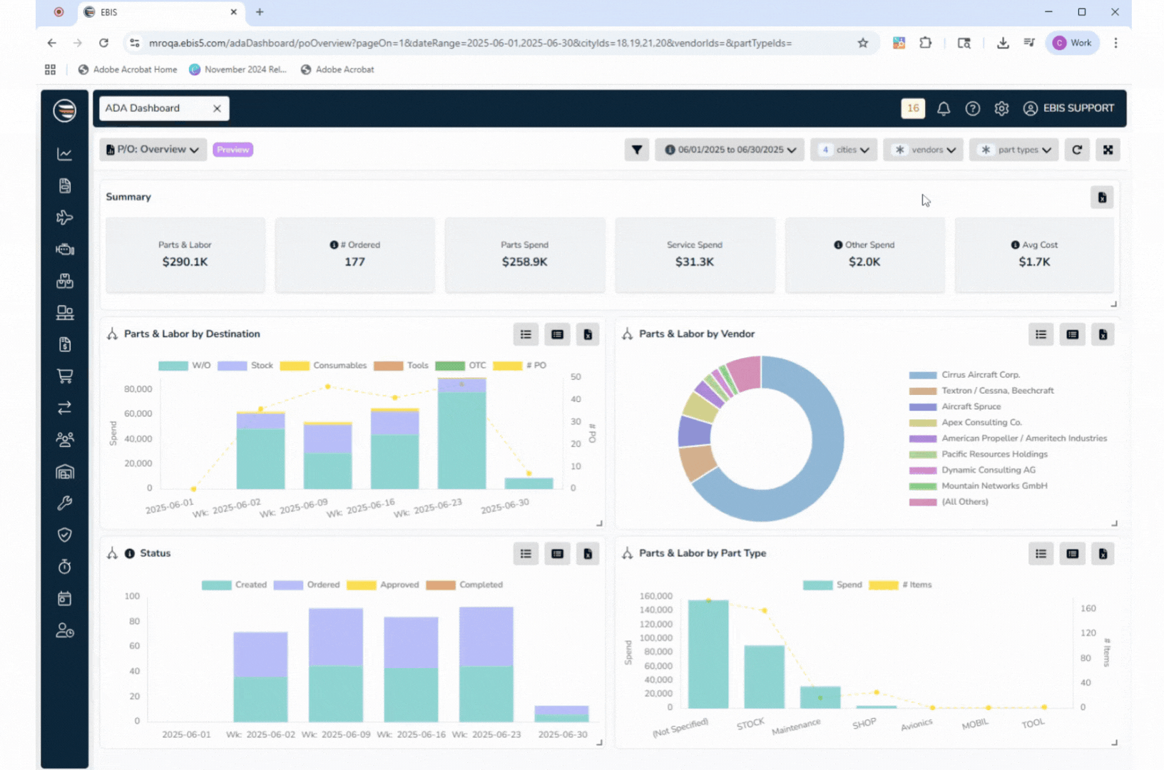
Summary Tiles (Top Section)
- Parts & Labor Spend – total parts and service spend combined.
- # Ordered – number of POs marked as ordered.
- Parts Spend vs. Service Spend – broken out for comparison.
- Other Spend – includes shipping, misc. charges, and tax.
- Average Cost – total spend ÷ number of POs.
Parts & Labor by Destination
- Shows where purchased items went: Work Orders, Stock, Shop, Over-the-Counter, Tools, or Consumables.
- Displays weekly/monthly spend (stacked bar chart) and overlays the number of POs in that period.
- Click View Summary or View Detail for breakdowns, and export to Excel.
Parts & Labor by Vendor
- Pie chart of top vendors by spend.
- Drill down into a vendor to see PO details: date, vendor, part number, description, quantity, unit cost, total cost.
- Export as summary or detailed view.
Status (PO Pipeline)
- Weekly/monthly stacked bar chart of POs by status: Created, Ordered, Approved, Completed.
- Shows the flow of purchase orders through the procurement process.
- Drill down or export for details.
Parts & Labor by Part Type
- Shows total spend and item counts by part type.
- Helps assess which categories (e.g., Maintenance, Stock, Avionics, Tools) drive purchasing.
- Supports summary view, detail view, and exports.
Exporting Data
Like other EBIS dashboards, the PO Overview Dashboard supports .xlsx exports:
- Summary View – high-level totals.
- Detailed Data View – full record-level detail.
- Drilldown Exports – pull detailed records directly from widgets.
Exports respect active filters (date range, cities, vendors, part types).
Security & Permissions
To view this dashboard, a user must be an Advanced Access User and have these permissions turned on. To edit these permissions, go to Config > User Profiles > (select a profile) > Access Levels >:
ADA Dashboard tab:
- View (mandatory)
- Export (optional, but required to export to CSV)
- View Revenue Info (optional)
Purchase Order tab:
- View (mandatory)
- Export Data & View General Reports (optional)
- View P/O Totals (optional)
Without these permissions, the dashboard will not be accessible.
Common Questions This Dashboard Answers
- How much are we spending on parts vs. services?
- Who are our top vendors by spend?
- What is our average PO cost?
- How many POs were created, ordered, approved, or completed in a period?
- Are shipping or miscellaneous charges increasing as a share of total spend?
- Which part categories or destinations account for most purchases?